Przejdź do treści

Obsługa strony MeshCore Analyzer

Poradnik opisuje tylko podstawowe aspekty. System jest na tyle złożony (ale i też dobrze opisany), że samemu trzeba go poznać i nauczyć się interpretowania wyników.

Link do strony MeshCore Packet Analyzer.

Ogólny opis zakładek

Zakładka Packets

W zakładce Packets pojawiają się pakiety zebrane przez wszystkich obserwatorów. Aby wyfiltrować tylko Polskę, wybierz All Regions:

A następnie Poland.

Po wybraniu regionu dobrze jest odświeżyć stronę. Teraz przyjrzyj się poszczególnym kolumnom:

  • Region = kod IATA informujący o regionie
  • Time = czas
  • Hash = Hash pakietu. Każdy pakiet ma Hash. Przydatne przy analizie tylko określonego ruchu.
  • Size = rozmiar pakietu
  • Type = rodzaj wiadomości:
    • Advert = rozgłoszenie
    • Path = informacja zwrotna o ścieżce
    • Response = odpowiedź na logowanie lub odpowiedź na prośbę o dane telemetryczne / statystyki repeatera
    • GroupText = wiadomość wysłana na kanał publiczny
    • AnonRequest = najczęściej oznacza logowanie się do panelu administracyjnego reperatera / room servera
    • TextMessage = prywatna wiadomość wysłana od użytkownika do użytkownika
  • First Observer - który obserwator opublikował informacje o danym pakiecie
  • Repeats - ile repeaterów usłyszało dany pakiet
  • Path - droga, która odbył pakiet
  • Details - szczegóły pakietu

Jeśli klikniesz na dany pakiet, to otrzymasz takie szczegóły jak:

  • jaki obserwator opublikował informacje o pakiecie
  • jaką drogę przebył pakiet (chodzi o repeatery)
  • treść wiadomości, jeśli była pisana na kanale publicznym
  • inne informacje o budowie pakietu

Wartym odnotowania jest fakt, że w kolumnie Path jeśli najedziesz na dwa pierwsze znaki klucza publicznego:

To otrzymasz pełną nazwę repeatera. Można w ten sposób wygodnie śledzić trasę.

Zakładka Map

Jeśli jakaś stacja (nieważne czy to repeater, companion czy room server) ma uzupełniony GPS, to po usłyszeniu takiej stacji skrypt wysyła informacje o jej lokalizacji i jest ona nanoszona na mapę.

Po prawej stronie warto zmienić sobie opcję Last Heard na 1d. Otrzymasz wtedy widok stacji, które zostały usłyszane w ciągu ostatnich 24 godzin.

Dzięki temu będziesz posiadać najnowsze informacje o tym, jakie bazy są dostępne, i gdzie. Domyślny czas to 7 dni. Jeśli klikniesz myszką na dany punkt widniejący na mapie:

To zobaczysz szczegóły stacji. Najważniejszy według mnie parametr to Last Advert, czyli kiedy usłyszano ostatnie rozgłoszenie pochodzące od tej stacji.

Zakładka Channels

W tej zakładce zobaczysz wiadomości z poszczególnych kanałów publicznych.

Zakładka Nodeswww

Pozwala odnaleźć konkretną stację.

Zakładka Traces

Pozwala prześledzić trasę pakietu wraz z sygnałami. Uwaga! Tak szczegółowe dane raportują tylko repeatery.

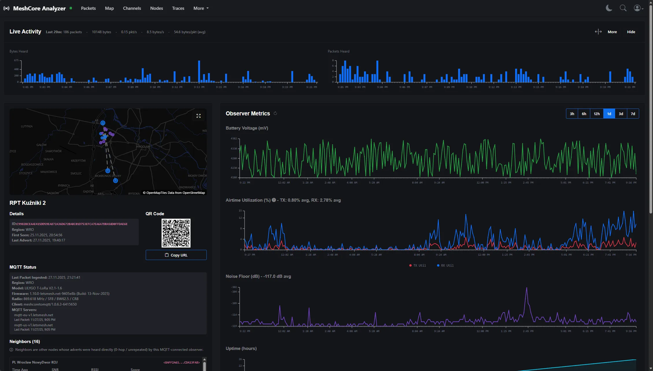
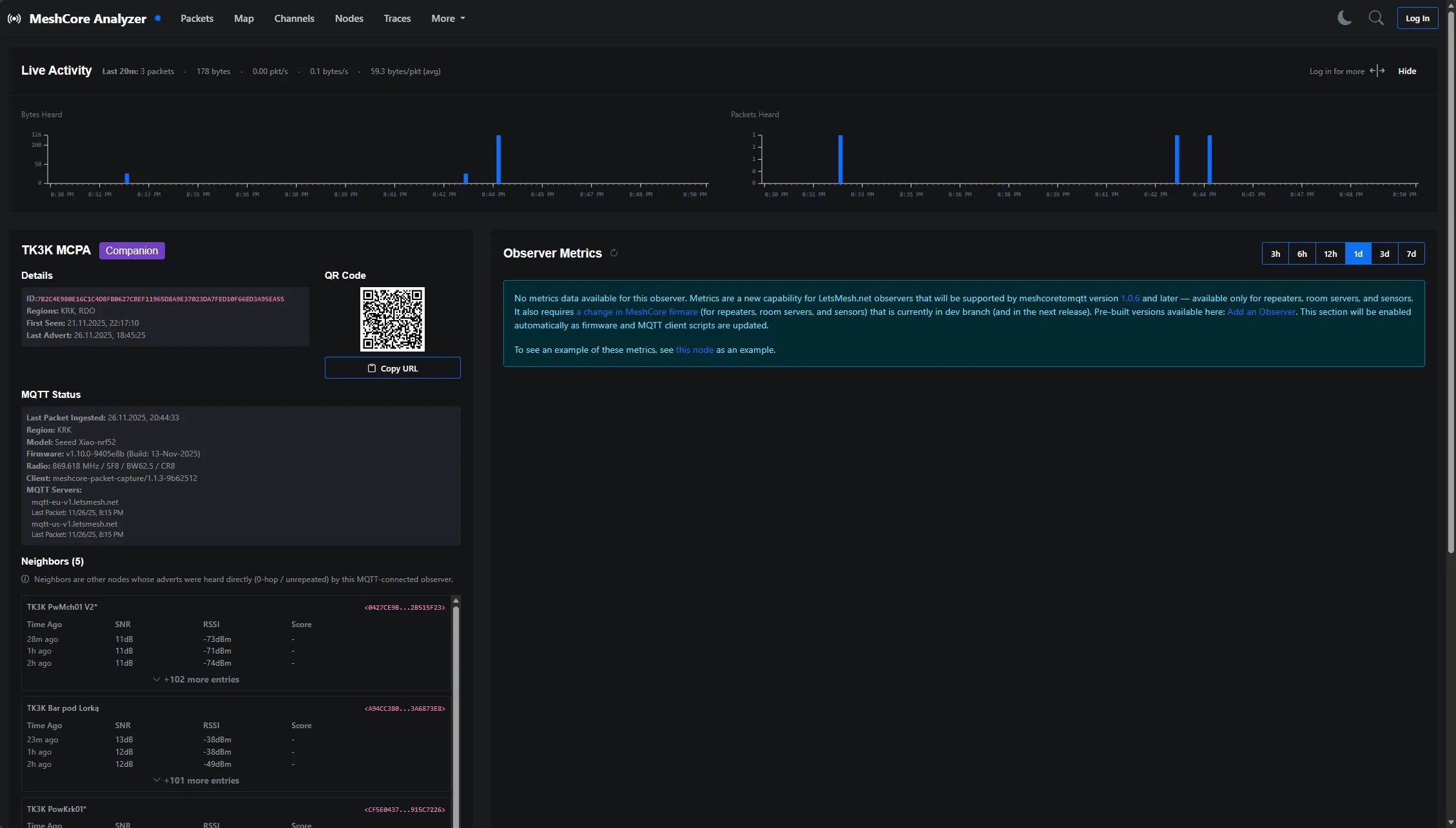
Szczegółowe dane odnośnie obserwatora

Istnieje możliwość wyświetlenia szczegółowych danych na temat samego obserwatora. W tym celu należy wybrać dowolny pakiet z interesującego Cię obserwatora, i kliknąć w zaznaczone miejsce:

Otworzy się strona ze szczegółowymi danymi.

Uwaga! Tak szczegółowe dane wyświetlane są tylko dla repeaterów oraz room serwerów. Dla płytek w roli companion ta strona prezentuje się następująco: